+23 Network Capacity Report Ideas

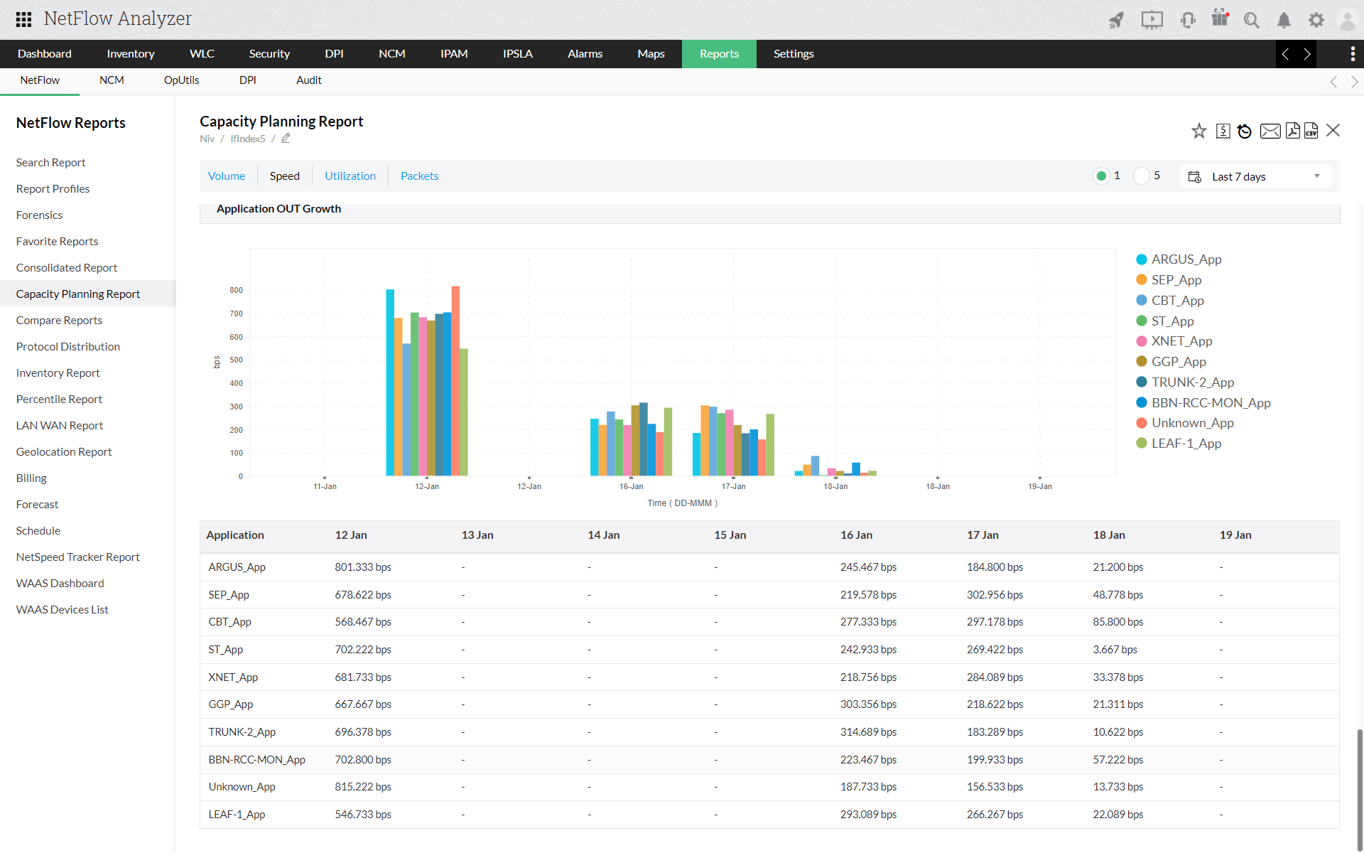
The Capacity Planning Report Provides An Overview Of Devices Within Your Customer’s Network That Are Approaching, Or Over, Their Utilization Limit.


These provide an indication of where we may need to physically upgrade our network in the future or purchase flexibility services to help us run our network more efficiently. The objective of our network capacity headroom report (nchr) is to inform stakeholders of future possible headroom (demand and generation) across our licence areas. The reservation network capacity report workflow provides the ability to report on the ip availability for each network profile defined in one or many vrealize automation instances.

The Network Performance Monitor And The Netflow Traffic Analyzer Are Built On A Common Platform , So They Can Exchange Data;


The report is defined as follows: The content, evaluation methodologies and presentation of data have been developed to increase stakeholder benefits. The objective of the network capacity headroom report (nchr) is to inform stakeholders of future possible headroom (demand and generation) across our distribution network.

Ability To Create Thresholds Using Customizable Performance Metric Values


There are some functions in the dashboard to which both modules contribute. • develop an initial capacity assessment report (icar) that sets out eliverable d network capacity (dnc), assumptions, constraints and existing capacity deficits (ecds), if applicable, for the cqcn and each coal Our survey results have indicated that many of the current network capacity reports relate to the present year and so do not employ forecasts, whilst the majority of future network capacity evaluations are based on just one scenario.

This Information Can Be Recorded For Analysis.


Justify necessary hardware upgrades that are potentially costly. The network team appears to be well qualified and committed to Audit report network architecture and design august 31, 2016.

Network Capacity Planning Is Generally Done To Identify Shortcomings Or Parameters That Can Affect The Network’s Performance Or Availability Within A Predictable Future Time, Usually In Years.


Collecting and reporting capacity information should be linked to the three recommended areas of capacity management: Count source roadway from to adjusted service volumes latest count year count date (mm/dd) we ek adt aadt pm peak hour b c ; The standard network capacity report provides insights into future network headroom for our sepd and shepd licence areas.